id
Hubungi Kami

Manfaatkan
data Anda

Platform Analisis Visual (Visual Analytics Platform) adalah platform lintas industri untuk analisis bisnis dan visualisasi data interaktif.
  • Ambil keputusan manajerial berdasarkan informasi data
  • Terapkan perubahan tepat waktu pada proses bisnis berdasarkan analisis data bisnis interaktif secara real-time

Visualisasikan
dan Kustomisasi

Manajer yang sukses harus mampu membuat keputusan bisnis yang cepat untuk memungkinkan hasil bisnis terbaik dan mencapai tujuan perusahaan.
Visualisasikan data Anda, kustomisasi dasbor interaktif, lacak dependensi, dan ambil keputusan berdasarkan informasi dan tidak semata mata berdasarkan kemungkinan.
0 +
Elemen visual: Bagan Gantt, grafik 2D
dan 3D, heatmap, tabel, pemetaan siap pakai.
REAL-TIME
Pembuatan grafik
< 0 menit
Waktu rata-rata untuk Pembuatan grafik sesuai keinginan.
0 +
Dasbor yang siap digunakan dan disesuaikan sesuai keperluan

Siapa yang harus menggunakan
platform ini?

Pengguna Bisnis
  • Managing Director
  • Chief Financial Officer
  • Direktur Human Capital
  • Direktur Produksi
  • Manajer
Industri
  • Perusahaan Jasa Keuangan
  • Bank
  • MFO
  • Perusahaan Manufaktur
  • Retailer
  • Lembaga Pemerintah (Otoritas Lalu Lintas, Darurat, Kementerian Ekologi dan Sumber Daya Alam, Otoritas Lingkungan)
Tugas Bisnis
  • Manajemen Operasional
  • Perencanaan Keuangan
  • Pusat Kendali operasi
  • Pemantauan Peralatan
  • Motivasi Bisnis, KPI, dan Gamifikasi
  • Tugas Pengguna Rutin
  • Pemantauan Proses Bisnis

Berbagai
pilihan

Pemantauan SELURUH PERUSAHAAN
Tetapkan pusat kendali terpusat untuk memungkinkan pemantauan proses bisnis dan kinerja di seluruh perusahaan
Analisis LAYANAN MANDIRI
Visualisasikan data untuk membantu pengguna menyelesaikan tugas bisnis spesifik mereka (pemantauan tim, KPI, manajemen keputusan, dll.)
Analisis TERTANAM
Publikasikan bagan analitis Anda ke dalam aplikasi pengguna apa pun: CRM, manajemen penjualan, aplikasi bisnis lainnya

Bagaimana cara
kerjanya

Kumpulkan data
Visualisasikan
Analisis dan Berinteraksi
Ambil keputusan
Kumpulkan data
  • Kumpulkan data dari database relasional dan non-relasional: Oracle, PostgreSQL, MSSQL, Greenplum, ClickHouse, dll.
  • Impor data dari file EXCEL
  • Input data secara manual

 

Visualisasikan informasi
  • Pilih bagan dari daftar besar templat yang siap pakai dan dapat disesuaikan (400+ jenis representasi visual: bagan Gantt, diagram 2D
  • Siapkan bagan Anda sendiri menggunakan alat Tanpa Kode
  • Kustomisasi dasbor dan bagan dengan alat JavaScript
Analisis dan berinteraksi dengan informasi
  • Amati dan ikuti tren
  • Lacak insiden
  • Pantau perubahan
  • Telusuri hingga ke kedalaman detail apa pun
  • Filter dan perbesar data secara fleksibel
  • Pilah bagan dengan memilih elemen langsung pada bagan (Klik satu elemen untuk membangun kembali dasbor lainnya dan menganalisis dimensi analitis yang dipilih)
  • Ekspor bagan dan dasbor ke file PDF, CSV, Excel, gambar vektor atau raster.
Ambil keputusan
  • Rampingkan proses bisnis berdasarkan analisis data
  • Tanggapi insiden dengan cepat
  • Ambil tindakan berdasarkan tingkat risiko
  • Mempermudah proses penetapan jalur data dengan evaluasi visual status proses bisnis saat ini
  • Tingkatkan motivasi bisnis dan kelola KPI, peringkat, insentif. Jadikan setiap upaya karyawan Anda terlihat dan bermakna

Fleksibilitas dan
Analisis Interaktif

  • Desain mudah
    Buatlah dasbor interaktif komprehensif dengan mudah menggunakan alat pengembangan visual yang praktis dan ringan kode.
  • Beragam pilihan
    Pilih dari berbagai macam dasbor interaktif, bagan, dan alat visualisasi yang dapat disesuaikan.
  • Personalisasi
    Rancang sistem pemantauan bisnis kustom Anda dengan cepat dengan target, prioritas, KPI, dan metrik lain yang dipersonalisasi, dan lacak metrik ini secara real time.
  • Penelusuran dan pembesaran
    Selidiki berbagai kasus dan saling ketergantungan yang rumit dengan memperbesar dan memperkecil hingga ke kedalaman detail apa pun. Lacak tren dengan memvisualisasikan data pada peta interaktif.
  • Berbagai sumber data
    Gabungkan berbagai sumber data dalam satu dasbor yang mendukung sejumlah besar data. Solusi ini kompatibel dengan semua basis data, sistem OLTP, CRM, ERP, sistem perbankan inti, dan gudang data.
  • Versi mobile
    Bawa data analitis Anda ke mana pun Anda membutuhkannya.
  • Publikasi dan penyebaran informasi yang mudah
    Integrasikan alat analisis sebagai widget ke dalam sistem pengguna mana pun: stasiun kerja pengguna, portal perusahaan, saluran digital, CRM, sistem ERP, dll.

CONTOH
Penggunaan

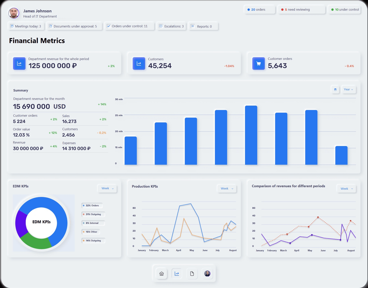
Manajemen perusahaan
  • KPI dan kinerja bisnis
  • Utang dan piutang pelanggan
  • P&L, manajemen biaya
  • Manajemen penjualan, loyalitas pelanggan
  • Manajemen SDM Pendapatan dan laba Perencanaan dan penganggaran keuangan
  • Income and profit
  • Financial planning and budgeting
Pusat kendali
  • Dasbor akrual
  • Dasbor kinerja sesuai rencana
Tugas rutin pengguna
  • Dasbor penggajian
  • Tiket pengguna
  • Dasbor pribadi manajer penjualan
  • Pemantauan dukungan
Motivasi bisnis
  • Pemantauan KPI pribadi oleh pengguna / supervisor / tim
  • Analisis kinerja tim
  • Persaingan antara pengguna, departemen, dan unit bisnis
  • Gamifikasi dan insentif
  • Kepuasan dan loyalitas karyawan

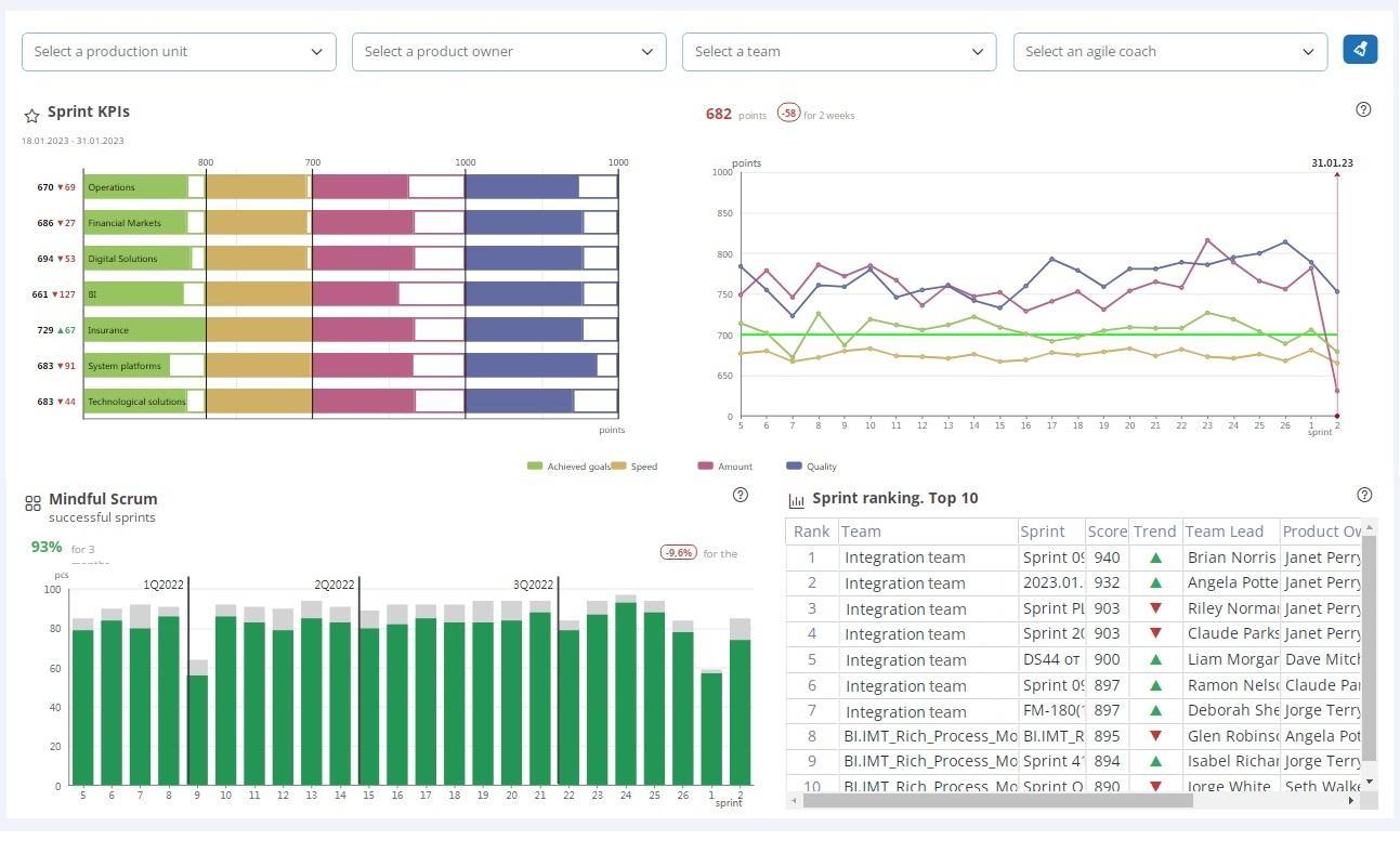
Komponen
visual

Analisis
multidimensi
Organisasikan data anda kedalam hierarki yang tepat guna, filter tabel dan bagan, analisis dimensi terpisah, perbesar, gunakan elemen bagan sebagai filter, dan buat kembali diagram tertaut berdasarkan elemen yang dipilih.
Pilah data menurut elemen bagan
Pilah tabel untuk menganalisis larik data terpisah
Gunakan filter tarik-turun untuk memilih data
Telusuri hingga ke detail sedalam apa pun
Gunakan infotips untuk menganalisis ringkasan singkat item bagan
Dasbor
interaktif
Analisa ketergantungan dan hubungan antar data. Ciptakan berulang ulang berbagai bagan dan diagram terpisah, tergantung pada komponen yang dipilih dan temukan tren, pola, dan hubungan. Ekspor data dan hasilkan laporan yang dapat dicetak dalam format yang mudah digunakan
Analisis saling ketergantungan
Gunakan indikator yang dapat dikonfigurasi untuk memberi tahu pengguna tentang insiden
Ekspor data dan hasilkan laporan

Arsitektur
Microservice

Platform Analisis Visual (Visual Analytics Platform) adalah salah satu dari beberapa solusi analisis bisnis yang dibangun pada arsitektur layanan mikro, yang menjamin kinerja tinggi, skalabilitas fleksibel, ketersediaan tinggi, dan toleransi kesalahan.
Solusi ini memastikan penerapan perubahan yang cepat dan mudah pada dasbor yang ada, pengaturan dasbor baru, dan kustomisasi templat yang telah ditetapkan.
Teknologi yang direkognise:

Ada pertanyaan?
Hubungi kami

kembali ke atas

Hubungi Kami

    Silakan tinggalkan pesan Anda di formulir berikut dan kami akan merespon sesegera mungkin.






    Dengan mengirimkan formulir ini, saya menyetujui bahwa data dan informasi saya akan diprocess oleh DQ Solutions sesuai dengan ketentuan Kebijakan Privasi dan Cookie, yang telah saya baca dan setujui.

    * — Menandakan bidang yang wajib diisi

    Request a demo

      Please leave your message in the form below, and we will respond you as soon as possible.







      By submitting this form, I consent to the processing of my data and information by DQ Solutions in accordance with the terms of the Privacy and Cookie Policy, these terms have been read and approved by me.


      * — Required fields
      By submitting this form, I grant my consent to processing of my personal data.

      Download the product overview

        Please leave your message in the form below, and we will respond you as soon as possible.







        By submitting this form, I consent to the processing of my data and information by DQ Solutions in accordance with the terms of the Privacy and Cookie Policy, these terms have been read and approved by me.


        * — Required fields
        By submitting this form, I grant my consent to processing of my personal data.

        Request the benchmark report

          Please leave your message in the form below, and we will respond you as soon as possible.







          By submitting this form, I consent to the processing of my data and information by DQ Solutions in accordance with the terms of the Privacy and Cookie Policy, these terms have been read and approved by me.


          * — Required fields
          By submitting this form, I grant my consent to processing of my personal data.

          Register for the Webinar

          Using a Product Factory to quickly design and launch digital products & services for your bank

            25 May 2023, 14-00:15-30, Hanoi, Vietnam








            By submitting this form, I consent to the processing of my data and information by DQ Solutions in accordance with the terms of the Privacy and Cookie Policy, these terms have been read and approved by me.


            * — Required fields